GEO Dashboards: Track the Metrics That Prove AI Search ROI

TL;DR: Most marketing dashboards don't account for AI search visibility. This post covers the key GEO metrics — visibility score, sentiment, citation quality, and share of voice — and shows how we use Rankscale dashboards to report on AI search performance for clients.
Generative Engine Optimization (GEO) is new territory for most marketing leaders. Unlike traditional SEO, where metrics like rankings and backlinks dominate, GEO is about visibility in AI-powered conversations. That's why we use Rankscale for standardized reporting. They measure how often, how positively, and how credibly your brand is showing up in AI-generated answers.

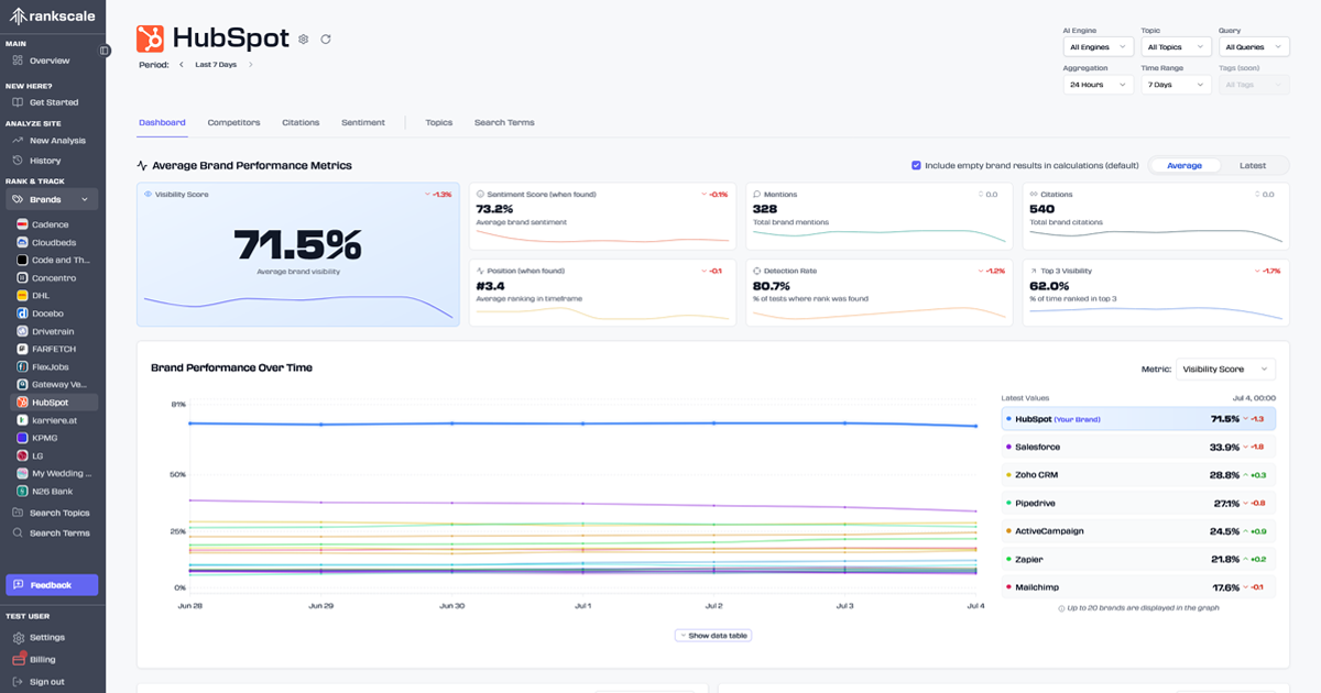
1. Visibility Score
What it is: A measure of how frequently your brand appears in generative answers across your defined prompt universe.
Why it matters: Visibility is the first step in influence. If your brand isn't showing up in AI answers, it's effectively invisible to decision-makers relying on generative search.
How we use it: We benchmark your visibility score against competitors to reveal gaps and opportunities.
2. Sentiment
What it is: The tone or perception of your brand in AI-generated answers positive, neutral, or negative.
Why it matters: It's not enough to appear; you need to appear in the right light. Negative sentiment can quickly erode trust.
How we use it: We surface patterns where AI engines are associating your brand with risk, confusion, or weak comparisons — then develop content and positioning to shift that narrative.
3. Mentions
What it is: The raw count of times your brand is cited across AI-generated answers.
Why it matters: Mentions show presence, but also serve as a proxy for authority. A brand consistently mentioned across multiple answers builds trust with both engines and users.
How we use it: We track not just the volume of mentions, but the context... are you mentioned as a leader, an alternative, or an afterthought?
4. Citations
What it is: The number of times your brand's content (pages, articles, case studies, etc.) is directly referenced as a source in AI-generated answers.
Why it matters: Citations are the currency of credibility in GEO. They show that your content isn't just present — it's trusted enough to be pulled directly into AI responses. Learn more about how to improve your brand's visibility in AI search engines to increase your citation rate.
How we use it: We analyze which content assets are earning citations and replicate those patterns across other topics in your prompt universe.
5. Average Position
What it is: Your relative ranking when AI engines present lists or comparative answers (e.g., "Top 5 X tools").
Why it matters: Position determines click-through and perceived authority. Being "#3 alternative" vs. "#1 recommended" changes how buyers view your brand.
How we use it: We monitor shifts in position across key prompts to measure whether optimization efforts are moving you up the ladder.
6. Detection Rate
What it is: The percentage of prompts where Rankscale successfully detects your brand in AI-generated outputs.
Why it matters: A higher detection rate means your brand is consistently recognized by AI systems — critical for building durable visibility.
How we use it: We use detection rate to spot blind spots in your prompt universe. If you're missing from a cluster of prompts where competitors are present, that's a signal for content expansion.
What These Metrics Mean for You
Individually, these metrics give you slices of performance. Together, they tell a story about:
- Where your brand shows up (visibility, mentions).
- How your brand is perceived (sentiment, citations).
- Whether you're winning vs. competitors (average position, detection rate).
This gives you a clear, quantifiable view of your GEO strategy, replacing guesswork with data-backed priorities. These metrics are established during our GEO Audit and tracked continuously through our AI Visibility Program.
Ready to be seen?
